

5500A200V IGBT整流器电解水制氢(130m3 / h氢)

制氢系统简介
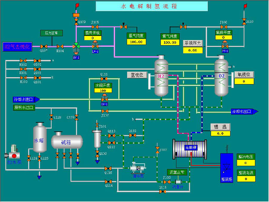
中压电解水制氢装置是一组可以安全可靠地连续生产氢气的成套设备,它采用工作温度为70~85℃的碱性水溶液电解装置。此外,制氢站还包括纯水制备,氢气和氧气的储存、纯化、压缩输送设备以及有关控制仪表和电源等。制氢装置基本由七个系统组成:1,气体系统 2,电解液循环系统 3,气体排空(氮气置换)系统 4,原料补充系统 5,冷却水系统 6,排污系统 7,补碱系统

1.1 | 交流输入相数 | R三相 £单相 |
1.2 | 交流输入线制 | £A,B,C,N RA,B,C |
1.3 | 交流输入额定电压 | R380V *220V *380V *415V *480V *其他 |
1.4 | 交流输入频率 | 50Hz/60Hz均可使用 |
2.直流输出 | ||
2.1 | 额定直流输出 | 5500A 200V |
2.2 | 输出模式及调节范围 | 恒流0-100%额定值 |
恒压0-100%额定值 | ||
2.3 | 稳定精度 | ≤1% |
2.4 | 效率(满载) | ≥90% |
2.5 | 电流谐波 | 30%左右 |
3. 主要特性 | ||
3.1 | 应用 | 电解水制氢 |
3.2 | 控制方式 | 恒流/恒压(可在线切换) |
3.3 | 冷却方式 | £风冷 R水冷 |
3.4 | 工作模式 | 持续工作 |
3.5 | 功率因素(满载) | ≥0.93 |
3.6 | IP 等级 | IP30 |
3.7 | 绝缘等级 | B |
3.8 | 报警类型 | 声光报警 |
3.9 | 远控接口 | £RS485 MODBUS RTU RMODBUS TCP/IP R4-20mA及干节点 *0-10V、干节点 £Profibus *Profinet £无 |
3.10 | 触摸屏 | R有 £无 |
外形尺寸+外观布局

质量控制
我们认为,整流器的质量取决于整个公司的能力,包括公司的理念,技术能力,技术积累,应用经验,质量控制管理,与客户的沟通能力,公司内部沟通能力,服务能力等。
im电竞采取以下措施来确保质量:
1.全公司“质量优先”的理念
2.训练有素的员工在各个岗位上追求高质量的工作成果
3.可靠的设计基于强大的技术能力和在电源行业的丰富经验,DSP数字控制
4.可靠的材料和组件,美国TI DSP芯片,使用的薄膜电容器等
5.质量保证组装和接线,工艺标准化
6.IQC,IPQC,OQC各工序的质量控制
技术支持

产品优势
适用于不同规格电解槽:kW到MW级/AC-DC、DC-DC成熟方案/可靠性高,多处现场应用验证/输出稳定度高/控制精度高/数字控制、响应速度快/自动化程度高,可储存历史数据、设置工艺曲线/模块化结构/软启动功能/触摸屏人机界面
公司优势
1. 经验丰富:曾做过多个大功率整流电源,输出电流达到100kA、输出电压高达21kV、功率达126MW
2. 性价比高:同等质量下,价格具有优势
3. 技术成熟:拥有20多年整流器开发、生产、应用的经验,对烧碱的应用特点和工艺比较熟悉;拥有博士、硕士技术团队、高新技术企业;技术功底深厚、对整流电源有个深入的理论研究和丰富的实践经验
4. 质量保障:出口到包括美国、加拿大、德国、英国、俄罗斯、哈萨克斯坦等50多个国家,产品质量按照出口标准
5. 性能保证:可靠性高、转换效率高、控制精度高、输出稳定、智能化控制
6. 国内外认证及证书:CE、CSA认证、中核集团合格供应商、专利软件著作权、自主创新产品证书、湖北双创战略团队等
7. 团队优异:带头人曾受到温总理的接见、北京市十大杰出青年、北京市劳模;高管团队硕士以上学历、管理团队MBA
8. 公司可靠:拥有10000多平米的生产厂房、先进的生产车间和测试能力,团队成员值得信赖;产品线丰富:功率范围到几个kW到100MW,电源产品包括可控硅电源和开关电源,主要应用行业多达十余个
9. 工艺可靠:完善的工艺标准,按照国外的工艺水平
10. 高效服务:在售前、售中、售后提供及时快捷的服务,2年的质保期。
11. 国内外合作:与电解槽厂家伍德、北化机、安凯特等电解槽厂家合作;与世界多家500强企业合作,与国外多家老牌品牌企业形成了战略合作、如巴菲特旗下的水处理企业、韩国的韩华、韩国SK、德国的伍德等。
12. 满足客户个性化要求:可根据客户的个性化要求进行定制